Polecat Agency
We use cookies to enrich your journey through the website.Learn more

IOT SOLUTION FOR THE MARITIME INDUSTRY

UX/UI
ANDROID
BACKEND
FRONTEND
WEARABLES
IOT SOLUTION FOR THE MARITIME INDUSTRY

ABOUT PROJECT

The clientА major Singapore-based maritime company, world-leading provider of international energy-related maritime transport and logistics. The company owns a fleet of over 100 tankers
The challengeThe client planned to enhance safety and efficiency onboard by digitalizing the following areas:
  • Document management
  • Crew health and well-being
  • Monitoring onboard operations
The solutionWe developed and launched a digital product that implements three major features:
  • A tablet-based work-permits system to streamline document workflow
  • A smartwatch app to monitor crew safety
  • A dashboard to centralize real-time data on crew location and ongoing tasks
Connection status platePowerDot logoRecovery plate
background

DIGITAL PERMIT-TO-WORK (PTW) SYSTEM

Before digitalization, all documents were paper-based, making them hard to track and update.Paperwork could be lost or filled out incorrectly. The new system allows for online permit submission, reducing errors and inefficiencies.
Vessels use multiple PTW forms. The form completion process also changes depending on conditions.We analyzed the document flow and fully digitalized it. Here are the key features of the new system:
Configurable & Automated PTW Forms
Configurable & Automated PTW FormsThe system prepares necessary forms and checklists based on task selection. Users can quickly edit them in a template engine.
Configurable & Automated PTW Forms
Auto-Fill FeatureData from previous tasks is automatically put into new forms to save time and reduce errors.
Configurable & Automated PTW Forms
Tablet-Based ManagementManagers can create, sign, and approve permits digitally.
TECHNOLOGIES USED#React #TypeScript #GraphQL #Node.js

THE SMARTWATCH APP

Seafarers lacked real-time hazard notifications, risking injury if incidents occurred and weren't communicated. The solution was to equip all team members with smartwatches not only to serve as an emergency communication channel but also collect critical health data.

THE SOLUTION WE DEVELOPED IMPLEMENTS THE FOLLOWING MAJOR FEATURES:

Health Monitoring
Health MonitoringThe wearable features a pedometer and heart rate sensor to assess physical strain. If a crew member’s heart rate remains high for long, it suggests taking a break.
Hazard Warnings
Hazard WarningsThe device tracks location, monitors temperature, humidity, and noise levels, and alerts users if they are near dangerous operations.
Hazard Warnings
Emergency AssistanceA single button sends an alert with the wearer’s location. The device can also detect falls and automatically request help.
TECHNOLOGIES USED#Android #Kotlin #Jetpack

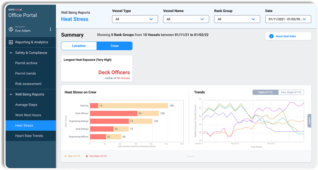
THE DASHBOARD

On-vessel communications were primarily conducted via radio, requiring the captain to contact multiple crew members individually.We developed a solution that enables the captain to monitor all onboard activities. A screen on the bridge displays:
Real-Time Task Overview
Real-Time Task Overview
Real-Time Task OverviewThe captain can view all current and upcoming tasks, including submitted PTW forms.
Real-Time Task Overview
Crew Location TrackingBluetooth beacons integrated into smartwatches provide real- time crew location data, eliminating the need for radio check-ins.
TECHNOLOGIES USED#React #TypeScript #GraphQL #Node.js

THE IMPACT

In six months, we launched three digital products. Key outcomes:
$60,000Cost savings per ship annually from the new services
4,600Man-hours saved per ship per year, improving efficiency in planning and documentation
Enhanced safety monitoringReducing human-factor risks that cause two-thirds of maritime incidents

THE TEAM

  • 6 Full-Stack Developers
  • 5 Backend Developers
  • 1 Android Developers
  • 1 DevOps Engineer
  • 1 ETL Developer
  • 2 UX/UI Designers
  • 3 Testers
team